智慧餐饮油烟监测云平台
功能:
餐饮业油烟是大气中挥发性有机物(VOCS)和PM10的主要来源之一。近年来随着环保治理的加强,各级政府不断强化餐饮经营商全覆盖安装油烟净化器工作,但在监管上仍存在一些问题和漏洞。
(1)主动环保意识差:多数中小型餐饮业主认为持有工商、食药等部门的证件即可合法经营,忽视了环评审批,导致厨房油烟净化设施安装无规范要求;
(2)因油烟净化设施功率大小直接影响购置安装成本和油烟净化效果,尽管安装了净化设备,净化效果不好的油烟扰民投诉问题也时有发生;
(3)商家自律监管难:在检查过程中,餐饮业主虽安装了油烟净化设备,但没有做到自觉维护使用,定期清洗效果不明显;
(4)监察难度大:餐饮企业数量巨大,靠人力监管无法实现全覆盖,有些监测项目需要专业检测公司和专业设备多次采样,较长时间的分析鉴定,监察成本高、难度大。
为了弥补现存餐饮行业在烟油监测上的漏洞,同时便利监管部门的监察,皓熙环保油烟监测云平台应运而生。油烟监测模块通过2G/4G与云端平台进行通信和数据交 互,系统能够对企业餐饮设备的开机状态、运行状态进行监控;实现开机率监测,净化效率监测,设施停运告警,待清洗告警,异常告警等功能;对采集数据进行统 计分析、排名等统计功能;较之传统的静电监测方案,更具安全性和实效性。
应用场合:
全国各大餐饮行业,具体包括如下:

云平台结构
平台GIS地图采集餐饮油烟处理设备运行状态和油烟排放的浓度数据,自动对超标排放及异常企业进行提示预警,监管部门可迅速进行处理,督促餐饮企业整改设备,并定期清洗、维护,实现减排环保,不扰民等目的。
现场安装监测终端,持续监测油烟净化器的工作状态,包括设备运行的电流,同时结合排烟口的挥发性物质、颗粒物浓度等进行对比分析,一旦排放超标,系统会发出异常信号。


油烟监测设备用来监测油烟、颗粒物、NmHc等数据
净化器和风机配合对油烟进行净化处理,同时对净化设备的电流进行监测
设备通过4G网络将采集的数据上传至远程云端服务器
云平台功能
在线监测
对油烟排污数据的监测,包括油烟排放浓度,颗粒物,NmHc等数值采集监测;同时对监控风机和净化器的启停状态、运行数据进行监测。

告警数据监测
系统根据采集的油烟数值大小,产生对应的排放超标告警;对净化器的运行数据分析,上传净化设备对应的运行、停机、故障等告警事件。

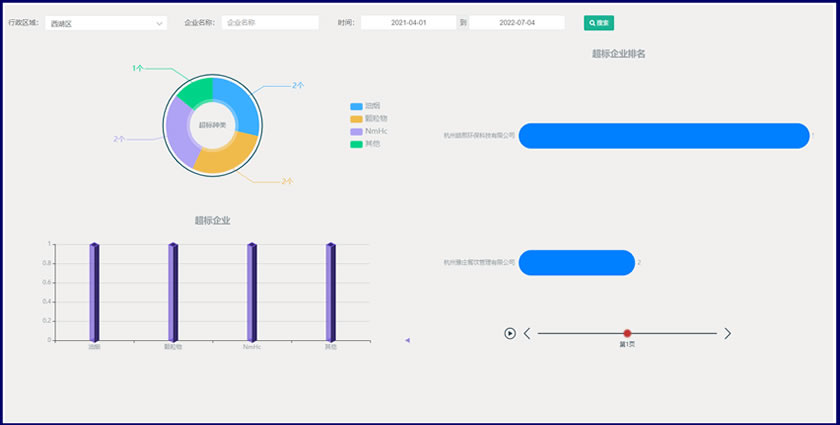
数据分析
运行时长分析,离线分析;告警占比、排名分析;历史数据统计,企业分析报告等。

隐患管理
系统对采集的告警数据分析,产生对应的隐患记录,派发、处理隐患,及时处理告警,形成闭环。

基础数据维护
个人信息、权限维护,企业信息录入,对应测点信息录入等。

餐饮油烟监测项目现场安装


